SCADA-система ТЕКОН 2.V представляет собой многофункциональную систему для решения задач управления и обслуживания АСУТП различных конфигураций и позволяет обеспечить сбор, обработку, передачу, отображение и архивирование данных в реальном времени. Свидетельство о государственной регистрации программы для ЭВМ №2009611101. Включена в единый реестр Российских программ для ЭВМ и баз данных под номером 2603.
SCADA-система ТЕКОН 2.V успешно внедряется на многих объектах большой и малой энергетики, в системах диспетчеризации, на предприятиях газо- и нефтедобывающей промышленности и др.
Scada 2.V унаследовала все достоинства своей предшественницы, SCADA-системы ТЕКОН, и приобрела дополнительные преимущества, а именно:
- кроссплатформенность: TenixWS (собственная разработка ГК ТЕКОН) и Windows;
- объектно-ориентированный подход к разработке проекта через использование типовых решений;
- новая архитектура, обеспечивающая функциональную безопасность;
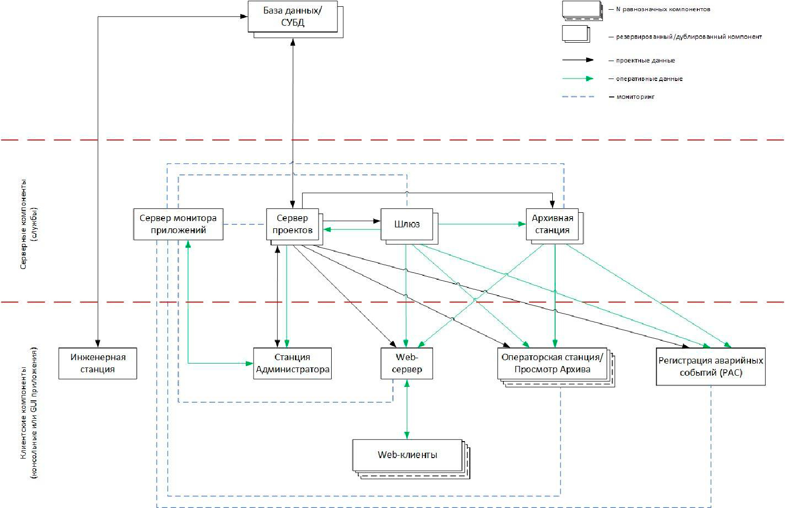
- подключение к серверным компонентам для доверенных клиентов;
- обмен данными с базой данных через единый центр сервер проектов, обеспечивающий разграничение прав доступа, аудит действий, резервирование и повышение производительности работы с базой данных;
- контроль целостности бинарных файлов и конфигурации системы;
- единый конфигурационный файл проекта;
- непрерывная диагностика состояния АРМов, управление компонентами и активными сессиями пользователей;
- усовершенствованный механизм резервирования шлюзов;
- усовершенствованных механизм дублирования архивных станций, синхронизация по расписанию и высокая скорость записи;
- возможность различного представления архивных данных (таблицы, графики, формы протоколов);
- наличие веб-клиентов;
- обмен данными со смежными системами по промышленным протоколам (ISaCOM (протоколы взаимодействия контроллеров "Текон"), ModBus (RTU, ASCII, TCP), OPC DA (Server, Client), OPC UA (Client), IEC 60870-5-104, IEC 60870-5-103, IEC 61850-8-1, SPA-Bus, SNMP, межшлюзовой обмен между шлюзами SCADA "Текон", межконтроллерный обмен между контроллерами "Текон".
Руководство программиста SCADA 2.V
RU.АВШД. 421457-01-90-02 Быстрый старт SCADA V .pdf
